頭が悪いタイトルですね…
バスコンプのプラグイン、たくさんありますよね。特にSSLのバスコンプは人気がある。
WavesからもIKからも出ているし、AbletonユーザーはCytomicが作ったGluecompにお世話になってる方も多いはずです。本家SSLからもバスコンプが出てますね。
SoftubeはConsole1での使用出来るSSL4000Eのモデリングはありますが、SSLを元にしているバスコンプはありませんでした。
バスコンプ大好きなので、猫にチュール状態で出るたびに飛びついたんでしたが、最高でした…
市場で飽和状態にあるだろうSSLのバスコンプを、わざわざ今出す意味があるのかと思ったんですが、満を持して出しただけのことありますね。
当然今までのSSLのGluecompと呼ばれるバスコンプのようにトラックを強力になじませることも出来ますが、出来ることはそれだけではなかった。
もっとバス全体に対していろんなことが出来ます。楽しすぎでデモ期間フルに使う前に買ってしまいました…SSLのチャンネルストリップとバスコンプも買ったのに。まあ、バスコンプは別腹なので…
Softubeはおっさんの夢を裏切りませんね…
Softube BUS Processor
バスコンプではなくて、Bus Processor
結論を言うと、こうなります。単なるバスコンプレッサーではないです。そのまんまですね…
バス全体の処理がBus Processor一つでいろいろできます。多くのエフェクトをバスに立ち上げなくてもいいということですね。気が利いてるんですよ。
どういうことか。
バスコンプレッサーは複数の楽器をまとめて、同じ質感を加えたり、レベル管理をするために使いますよね。ドラムとかストリングスとか、コーラスとか。
でも、そのバスに、例えばサチュレーター使ったりEQ使ったりすることってありませんか。もうちょっとだけ抜けるようにしたいんだけどとか、重心もうちょっと低く出来ないのかなと言うことが私は結構あるんですね。
そういうバスでの処理の多くがこのBus Processor1つでかなりまかなえます。
そういう点で、IKのBus Compressorや、本家SSL,Wavesとはかなりコンセプトが違います。
どれも、MIXやサイドチェインのハイパスがあったりしますけど、基本的にはSSLのGシリーズのバスコンプレッサーにちょっと工夫を加えた程度です。
Softubeのプラグインをお持ちの方は良くご存知だと思うんですけど、DAWで使う時に便利な機能はビンテージ機器になくても積極的に機能を加えますよね。
Bus CompressorはDAWでのワークフローを考えて便利な機能が搭載されてます。
そして、簡単です。Softubeってビンテージ系統のプラグインを作っていて、ちょっととっつきにくいイメージがないですか?
そんなことないですよ。わかりやすくかかる。そしてアナログ的なサウンドがする。
TAPEもそうですし、Spring Reverbもそうです。Model72なんかも本当にらしいサウンドになりますよね。
そしてBus Processorはスケーラブルなので目にも優しい。ああ、そういうところもおっさんの心を鷲掴みにして離さないんでしょうね…
ボンクラでプレイヤーの自分が使えるんだから、誰でも使えるはず。
慣れてきたら、細かいところもいじろうと思ったら簡単にいじれる。こういうアナログモデリング系プラグインって、習得コストが高かったりしますけど、プリセットがよくできているので難しくないです。
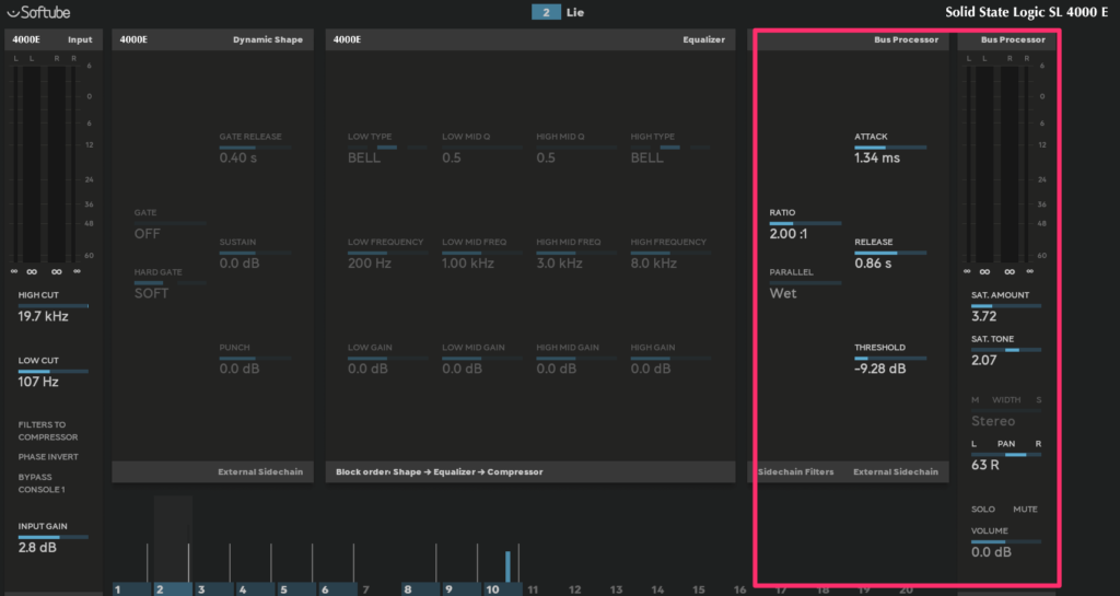
Bus Processorの仕組み
では、Bus Processorがどういうことが出来るか見ていきましょう。
大きく3つのセクションに分かれています。とは言っても難しいこと1つもないんですよね…
説明いるかと思ったんですが、備忘録として書いておきます。

- コンプセクション
- サチュレーション
- 空間系
コンプセクション
コンプセクションに関して特筆すべきなのは、リリースのテンポシンクがあるところですね。
リリースが長すぎる問題を回避できます。そして気が利いてるのが、8分音符+10%など音楽的な単位を元にしつつ微調整できることですね。
ザクっとやって微調整も簡単です。もちろん、DAWとのシンクをオフにすることもできます。
そして、アタック、リリース、レシオは可変できます。切り替えるだけはない。これももうちょっといじりたい時に嬉しいですよね。
あと、KNEEの設定ができるのも便利です。ここまでパツパツじゃなくていいから、もうちょっと穏やかにかかってほしい時にうれしい。ベースに使ってもいいし、ストリングスにも使ってもいい。ちょっと調整したいとき、痒いところに手が届くような感じです。
サイドチェインはインターナルサイドチェインも外部サイドチェインもあります。
インターナルサイドチェインに関しては、LOWCUT(ハイパス)が500hzまであるのも、使いやすいと感じました。SSLのバスコンプだと185hz、IKのバスコンプレッサーだと500hzまでありますけど、切り替え式ですよね。
Bus Processorは可変式なのでもっと自由度は高い。ローに引っかかることなく掛けられるのは便利です。
ローが多いものになめらかに掛けられる。耳で聞いて適当にいじればいい。いい感じになりますから。楽です…とにかく。
Studio OneやAbletonだったらもちろんチェーン組めばいろいろできますけど、そんなことしなくてもBus Processor一つで簡単に出来るのは最高ですね。
もう、面倒なことは人生だけで十分ですしね…
コンプのTONE SHIFTはコンプ前の信号をティルトでいじれるみたいみたいです。どこにコンプが掛かるかコントロール出来る。高域を残すことなんかも簡単に出来るのはいいですね。
気が利いてますね…
よく考えたら、バスに立ち上げてるEQで細かいことしないですしね…超合理的です。
EXT.S/Cは外部信号をトリガーにして動かせます。
サチュレーション
サチュレーション部分で面白いのは、やっぱり、Wet,Dryがあること。IKのBus CompressorにもGRITという2次倍音のサチュレーションを加えるものがありますけど、Dry/Wetでコントロールはできなかった。
ちょっと抜けないなと言うベースなんかにサチュレーション掛けるといい感じになったりしますよね。こう言うのも、Wet/Dryがあると調整しやすい。プリセット見ると、へー、こういう使い方があるんだと勉強になりました。
TONE,HRMCはサチュレーションのキャラクターを変えるもの。HRMCは倍音付与させて、より繊細なかかり方するとあって、IKのBus compressorにあるGRITに相当するものですかね。マニュアルによるとBus Compressorは奇数倍音を強調するように作られてるようです。
HRMCがグルー的、TONEがクッキリする傾向と評している人もいました。
TONE SHIFTはマニュアル読むとティルトのEQみたいですね。
サチュレーションに掛かるみたいですね。これもちょっと明るくしたい時とか、もうちょっとハイを抑えたいからといってEQを立ち上げなくてもいい。グルー感は十分なんだけど、もうちょっと調整したいという時にさっと使える。
これ、凄い便利です。
PRE COMPはその名の通り、サチュレーションがコンプの前か、後に来るか入れ替えられるものです。マニュアルにありますが、前だとビンテージ的、後だとモダンだとのこと。サチュレーションをコンプでまた圧縮するからって考えればいいんですかね。結構印象変わって面白いです。
Spatial 空間セクション
空間関係です。ステレオイメージの調整が色々できます。
MONO BASSなんかはキックなどがステレオだとダブつくので簡単にモノラルにできていいんではないでしょうか…
使い方
これも、書くまでもないんですけど、マニュアルにはしっかり載ってます。
普通のバスコンプと同じ使い方すればいいですね。マニュアルの使用法と自分が楽するためにやってることを忘れないように書いておきます。項目のはじめの分がマニュアルの超訳です。
これくらい適当に使ってもいい感じで楽しめちゃうんですよ…
- スレッショルド調整して、2~3dBのゲインリダクションを行って、メイクアップゲインを調整しましょう。
バスに使うんだから、めちゃくちゃなゲインリダクションはいらんと言うことですね。プリセットが充実しているので、そこからゲインリダクションを適切にして、微調整するのが簡単だと思います。 - 使い道に応じてコンプの設定を変えましょう。リリースは注意しましょう。
まあ、その通りなんですけど、プリセットが充実しているのでそれをたたき台にするのがやっぱり簡単です…
ベースやストリングスはニーをソフトニー方向にしたり、お好みの方法で。
BUS PROCESSORはは1176みたいにアタックがクソ早いのに、それに対してリリースが遅いと言うものではないので、適当でも破綻はしにくいと思います。76大好きだけどさ…
オートやDAWのシンク使ってリズムに合わせてVUメーターが動くようにする普通の使い方で十分狙った感じにできますね。
アタック感出したかったら、アタックは遅めにすればいい。普通のことをやったら普通に動いてくれます。簡単すぎます… - コンプを掛けたら、サチュレーションを選んでね。
その通りですね。これもコンプでのエンベロープ形成が終わってから、キャラクターつけるのにサチュレーションを加えればいいという、Softubeの提案ですね。わかりやすい。
個人的にはサチュレーションを加えると、トランジェントも変わっとるのではと思いますけど、大体サチュレーションある方がうまく接着してくれるので問題なし。サチュレーション加えると音像前に来たりも調節できて便利やなと感じてます。こんな適当に使ってもいい感じになってくれます。過剰なら、DRYの割合を増やせばいいですし。 - AirとWidthを足す。
おっさんで、古いものが好き、そして音像が広いものは聞いててしんどいので使いません…狭める方向には使いますかね。
M/S処理しないんであれですけど、お好きな方はお使いになると楽しいんではないでしょうか…
まとめ
バスコンプに求めるグルー感はもちろん、それをもっと簡単にいい感じにできるプラグインです。使っていてテンションが上ります…いい感じとしか言いようがない。頭が悪い表現ですみません。
動画も作っておきました。これ見たらよく分かるんじゃないでしょうか。でも、デモ版を使うことを強くお勧めします。笑っちゃうと思いますよ。
使う前はバスコンプレッサーではなくて、なんでBus Processorという名前なのかなと思ったんですけど、使って納得しました。
バスに必要とされるものの処理はこれでやったらいいよというSoftubeの提案なんでしょうね。
コンプセクションだけオフにしてサチュレーションだけ使うこともできますし、自由度は高い。イメージに近づけるのが簡単に出来る。
Softubeのアナログモデリングが精密なところも大好きなんですけど、DAW環境で使いやすい工夫がされているところは素晴らしいです。難しかったり面倒だったら使わないですしね…
アナログのサウンドで現代的な使いやすさがある。思えば、Softubeの初代のFet Compressorもレシオは固定じゃなかったですもんね。

あとね。使って感じたのは何より、いい音で簡単なことです…
抽象的な言い方で申し訳ないんですけど、自分が好きで聞いてきた音がする。楽しいんですよね。
そしてパラメーターのそれぞれ一つ一つがわかりやすい。何に使うんだろうというのがない。習得コストが低いです。
メリットはこれだけではないです。
Console1のユーザーに嬉しいのは、コンプセクションとアウトプットドライブセクションで使えること。嬉しいですね。
やっとConsole1でSSL的なやり方でミックスできますもんね。4000G的なというか。
デフォルトの4000Eの歪みとはまたキャラクターが違ってさらに楽しめます。そういう意味ではConsole1ユーザーはもっと楽しめるのでは…
Console1ユーザ向けの小ネタを1つ。
Console1では、Shift+7(Historyの隣)でアウトプットドライブセクションが選択できます。
Console1アップデートでアウトプットドライブも選択できるようになったみたいです。Console1 FaderにはLoad Driveのモードがあるので、Console1でもできるようにしたんでしょうね。
Bus Processorのマニュアル見たら、アウトプットドライブセクションで使えると書いてあって、触ったら当たりでした。マニュアルに無いから、気づかない方、私と同じようにいらっしゃるのでは。これ、めっちゃ楽しいですよ。
リリースノートには掲載されてますね。直リンクが貼れないので、詳しいことを知りたい方はMusic EcosystemsのSoftube,Console1のところを御覧ください…

ちょっと残念なのは、Console1では、Bus Processorのニーの調整やリリースタイムのDAW同期が出来ないこと。
ニーは専用のボタンがないから仕方ないとしても、リリースはシフトキー押しながらとかで切り替えできたら、もっと楽できるのになあとズボラなので思いました。
簡単なのに音楽的と久々に楽しいバスコンプでした。テンションが上りますね。Bus Processor、おすすめです!
Softubeの製品は14日間のデモが可能なので、使ってから購入されることを強くお勧めします…
Console1、古臭い音楽作るのには最高に楽しいんですよねえ。アナログがCDで再発されたときに聞いてたサウンドってよく考えたら、SSLでリマスターされたりしてるものが多いから、嫌いになどなれないんでしょうね。Console1だとコンプセクションやEQも変えられるので実機ではとても出来ない遊びが出来てたまらんです…
追記:2024/10/27
Softubeを使っている大きな理由の一つにべらぼうにレイテンシーが低いこともあります。リアルタイムで使えるのは大きい。Console1ですら4sampleとか8sampleですからね…
バスに使えるものでこのレイテンシーは素晴らしいですね。
UADも大好きだったんですけど、他で作業する時にUADないと使えないのは自分のスタイルに合ってなかったっというのもあります。ネイティブ環境だと重いとちょっとしんどいので。音は大好きなものも多いんですけどね。

追記:2023/07/31
追記:2023/10/18
Softubeはおっさんの心を掴んで離しませんね。いずれも動画有りです。

